Domino Model Monitor

Monitor the Health of All Production Models

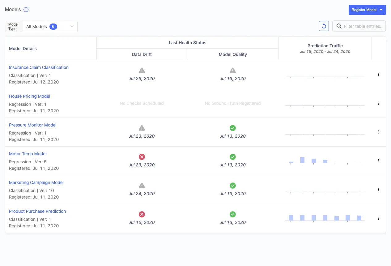
Domino Model Monitor (DMM) creates a “single pane of glass” to monitor the performance of all models across your entire organization. Data scientists can focus on value-added projects and receive alerts when production models degrade. Data drift, model quality, and other health statistics are provided in an easy-to-understand dashboard so you can assess the business impact and initiate proactive actions.

Establish a Consistent Approach for Model Monitoring

Establish a Consistent Approach for Model Monitoring

  • Monitor models from any language, framework, or deployment infrastructure
  • Break down departmental silos and eliminate inconsistent or infrequent monitoring practices
  • Establish a standard for model health metrics across your organization
  • WHITE PAPER: Model Risk Management in Domino
Detect Problems Before They Cause Serious Business Impact

Detect Problems Before They Cause Serious Business Impact

Automate Production Model Monitoring at Scale

Automate Production Model Monitoring at Scale

  • Schedule health checks to ensure business-critical models remain in good shape
  • Send proactive alerts so data scientists can focus on value-added work
  • Help IT/Ops teams take charge of monitoring production models
  • Integrate with any model hosting system using APIs
  • Start a Free Trial of Domino Model Monitor

We run models in production where data drift critically impacts the predictions of those models. We need to know what has drifted and by how much. In a data driven organization, the chances of knowing every change to the data, by the business or others in the organization, are practically zero. Having an automated tool to monitor this drift against the training data is very important. Domino Model Monitor will save us significant time previously spent on maintenance and investigation.

Søren Pedersen

Søren Pedersen

Data Scientist

Topdanmark

Domino Data Lab Enterprise MLOps Platform | Customer stories

Unleash data science

See why over 20% of the Fortune 100 has chosen Domino

Dun & Bradstreet seal